ださろぐ@はてな
id:egmc
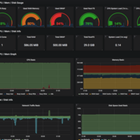
prometheus+grafanaで各種サーバとついでにQNAP NASの状態を可視化する
お仕事柄サーバの監視システムを管理、運用しているものの自鯖の監視は適当に導入したmuninやmackerelにお任せという状態だったので、きちんと1から構築してみよう、ということでprometheus+grafanaを導入しつつ、ついでに自宅に置いてるNASのメトリクス取得もやってみたら意外と簡単だったやないかい、というメモ。 三行…