ぽよメモ
id:pudding_info
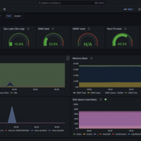
おうちサーバ無料監視 by Grafana Cloud
TL; DR おうちサーバも監視したい SaaS 比較検討 Mackerel Datadog Elastic Cloud NewRelic Grafana Cloud セットアップ Grafana Cloudのアカウント作成 Grafana Agentのインストールとセットアップ cAdvisorを建てる cAdvisorのメトリクスを参照する Grafana Cloudで表示する ダッシュボードを作る ログを検索する 無料枠…